今天介紹的這個東西真的很危險,整個根本就是赤裸裸的紀錄,詳細到連軌跡,海拔,車內溫度!?,車外溫度,停留多久都會記錄,任何的工具指要用在正確的地方,都是好工具,長時間累積記錄下來,你一定會對電動車有更深的了解,可以記錄充電花費多少費用,天氣對於電池的影響,是否因為充電的觀念不正確,導致電池衰退的特別快,車子軟體的更新,是否對行駛里程有大幅增加,還有很多,等著大家來發掘。

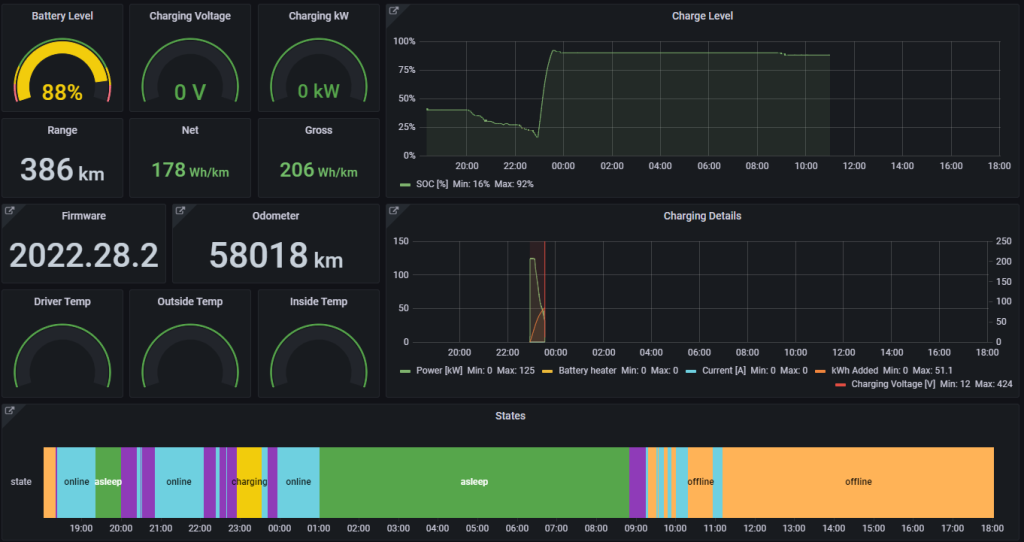
這個圖表就可以很明顯看出平常充電習慣,充到多少電,使用超級充電還是一般的壁掛充電,充電的次數,還可以記錄電池的循環次數,資訊真的還蠻豐富的

在台灣的溫度範圍,電池的效率似乎不會有太大差異

三年跑了5萬8,我應該算是開的很客氣吧,哈哈哈哈

大概開了3年下來,充滿電最大里程平均約445km,初始狀態500km來計算,大約衰退了11%左右

結合了地圖,可以看到車子所在的海拔高度,瞬間功率,車上溫度?!

每次更新進版後,充電次數與該版本的充飽電的平均最大里程
下次再來教大家怎麼安裝設定 TeslaMate 這個套件
